DashBoard de Controle de Estoque: Conheça Nosso Painel de Insights

Um dashboard de controle de estoque é uma ferramenta que permite ao gerente focar somente no que é essencial para a rede, possibilitando que ele entenda o que há de errado com as lojas sem precisar realizar análises extensivas. Graças à sua interface intuitiva, o painel é capaz de dar ao gerente uma visão geral da situação dos estoques e das tarefas que devem ser cumpridas, tudo isso de forma rápida e eficiente. Uma análise de dados eficiente merece mais do que um dashboard no excel. Nosso controle de estoque por Power Bi permite uma visualização totalmente diferenciada e rápida.

Contato
DashBoard de Controle de Estoque: Conheça Nosso Painel de Insights

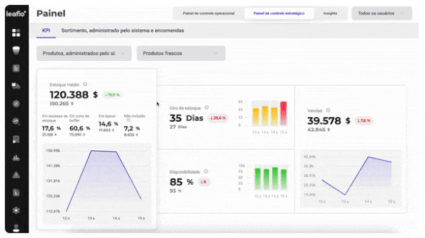
Dashboard de controle de estoque estratégico

Ajuda a visualizar a análise semanal de KPIs

Estratégico

O painel estratégico fornece uma análise de alto nível de estoque, vendas, disponibilidade e rotatividade, sua dinâmica e também a eficiência do uso do sistema e a precisão no envio de avaliações de pedidos; oferece ao gerente insights sobre o gerenciamento de estoque, que podem mostrar áreas problemáticas obscuras sem uma análise profunda.

Dashboard estratégico foca o trabalho do gestor em:

  • Estoque médio e sua estrutura

    É fundamental prestar atenção à estrutura dos estoques: se uma quantia significativa de dinheiro está congelada no excedente ou na exibição de mercadorias.

  • Vendas

    Descubra rapidamente quais vendas estão diminuindo: regulares ou promocionais. Isso o ajudará a determinar instantaneamente onde procurar a causa.

  • Disponibilidade

    Esse indicador é essencial para analisar quando a tendência de queda nas vendas continua, pois o nível de merchandising afeta o nível de vendas.

  • Volume de negócios

    Um indicador de desempenho que depende principalmente da dinâmica de vendas e do estoque médio.

  • Porcentagem da linha de produtos conectada

    Ajuda a avaliar a eficiência do uso do sistema pela cadeia, ou seja, a porcentagem do intervalo solicitado por meio da Otimização de estoque do LEAFIO.

  • Percentual de envio automático

    Mostra se você está realmente usando todos os recursos do sistema para o seu negócio.

  • Percentual de ajustes de pedidos

    Mostra a extensão da interferência dos usuários no sistema.

  • Estatísticas de pedidos gerados pelo sistema e pelo gerente

    Fornece informações sobre o número total de pedidos gerados pelo sistema, quantos deles foram enviados aos fornecedores e a proporção percentual de pedidos gerados pelo sistema em relação aos pedidos criados manualmente.

  • Análise do problema

    Usando abordagens metodologicamente sólidas, o sistema não fornece apenas informações, mas um problema que já foi analisado, o que pode ter um impacto severo nos negócios.

  • Inventário morto

    O sistema destaca não apenas a porcentagem de estoques mortos, mas também calcula quanto dinheiro está congelado no momento exato, possibilitando a redistribuição correta do orçamento. Assim, ao se livrar dos que se movem lentamente, você pode alocar fundos para um maior desenvolvimento dos negócios.

Operacional

Painel operacional para o planejador de demanda, com foco no sortimento e nas tarefas pessoais; blocos de sistema personalizados que o gerente usa com mais frequência. Fornece ao gerente uma lista atualizada de tarefas e mostra diariamente como os indicadores específicos de vendas excedentes e perdidas mudaram no sistema Leafio Inventory Optimization. No caso de dinâmica negativa, o sistema oferece um relatório adicional que ajuda você a entender a causa da tendência. A partir do painel operacional, você pode ir imediatamente para qualquer página de aplicativo com filtros especificamente personalizados.

O painel operacional concentra o trabalho do gerente em:

  • Se a troca de dados foi bem-sucedida

  • Se todos os pedidos são gerados e enviados aos fornecedores

  • Se houver algum produto novo que exija especificamente a atenção de um gerente

  • Quais erros que afetam a precisão dos pedidos precisam ser corrigidos

  • Estoques excessivos

  • Vendas perdidas

  • Acesso rápido às funções usadas com mais frequência no sistema

Alcance um novo nível de envolvimento gerencial com um processo de otimização de inventário - mais perspicaz, visual e transparente do que nunca

FAQ - Perguntas Frequentes

Quais são os principais indicadores que o dashboard mostra?

Níveis de estoque por loja, CD ou canal; ruptura e excesso de estoque; giro de estoque; razão de vendas perdidas; curva ABC de produtos; confiabilidade de fornecedores e mais de 40 relatórios.

Por que usar um dashboard de estoque em vez de planilhas?

Diferente das planilhas, o dashboard oferece dados em tempo real, visão consolidada, alertas automáticos com insights e análises visuais que facilitam a tomada de decisão, além de reduzir erros manuais e aumentar a agilidade.

O dashboard é personalizável?

Sim. Ele pode ser configurado para apresentar os indicadores mais relevantes para o seu negócio, filtrando por loja, CD, categoria de produtos, períodos e outros critérios.

Benefícios do Dashboard de Análise de Dados LEAFIO AI:

Os dados do painel oferecem à alta gerência uma compreensão clara da adoção do sistema, do quanto ele ajuda a empresa e de que parte das tarefas de rotina ele cobre.

icon-Todos os KPIs de gerenciamento de estoque em tempo real, em um relance

Todos os KPIs de gerenciamento de estoque em tempo real, em um relance

Fizemos de tudo para fornecer ao gerente os indicadores de gerenciamento de estoque de forma rápida, transparente e totalmente acessível.
icon-Priorização de tarefas de rotina

Priorização de tarefas de rotina

Não há necessidade de perder seu tempo tentando descobrir por onde começar. O sistema priorizou as tarefas do gerente por conta própria.
icon-Foco do gerente

Foco do gerente

O painel não é apenas uma ferramenta de visualização. O painel exibe tendências e percepções que mostram imediatamente onde o envolvimento do gerente é necessário.
icon-Avaliação rápida do status do inventário

Avaliação rápida do status do inventário

A alta gerência pode avaliar com facilidade e rapidez a qualidade do gerenciamento de estoque da empresa e a eficiência do sistema. 5 segundos são suficientes para tornar essas informações acessíveis e visuais.
Pronto para transformar sua cadeia de suprimentos e planejamento de varejo?

Teremos prazer em discutir as necessidades de sua empresa e compartilhar como a plataforma unificada e líder de mercado da LEAFIO pode ajudá-lo a impulsionar o crescimento lucrativo em seus canais de vendas e distribuição.

Plataforma de varejo LEAFIO AI

Sazonalidade

O sistema calcula e aplica automaticamente os fatores de sazonalidade para o sortimento regular com flutuações sazonais de demanda, bem como para produtos sazonais disponíveis por tempo limitado. Para maior conveniência e precisão da previsão, o sistema também oferece uma série de cenários que podem ser usados com base na situação predominante do mercado.

Saber mais
Reabastecimento automático

Um recurso abrangente que inclui o cálculo automático das necessidades de quantidade por pedido, geração automática de pedidos, envio automático de pedidos, edição automática de pedidos enviados com base no feedback do fornecedor e controle da execução do pedido.

Saber mais
Módulo de BI

O módulo LEAFIO BI é mais do que apenas um conjunto de relatórios para gerenciamento de estoque de varejo; ele funciona como um poderoso catalisador para a produtividade e a lucratividade de sua empresa. Cálculos precisos de KPIs permitem que você identifique onde seus recursos são investidos em atividades operacionais e quando eles produzirão retornos como lucros.

Saber mais